Superior Infrastructure Monitoring as a Service
Experience enterprise-grade monitoring with real-time analytics, intelligent alerts, and seamless data correlation. HostnExtra delivers affordable, powerful infrastructure monitoring that scales with your needs.

Managed Monitoring as a Service Pricing - Simple, Scalable, and Transparent
Explore HostnExtra’s Monitoring as a Service pricing plans designed for every infrastructure size — from individual VPS to large-scale server clusters.
What is a Monitoring as a Service?
Monitoring as a Service (MaaS) is a cloud-based solution that continuously tracks the health, performance, and availability of your servers, applications, and infrastructure. With Monitoring as a Service, every critical metric — CPU usage, memory consumption, disk I/O, network traffic, and more.
It uses Grafana, Prometheus, and Alertmanager to collect metrics, visualize data, and send instant alerts when issues arise. HostnExtra handles the entire monitoring stack — setup, management, and alerts — so you can focus on your business, not your infrastructure.
Server Monitoring, Built for Reliability
HostnExtra’s Monitoring as a Service keeps your infrastructure visible, secure, and efficient — powered by Grafana, Prometheus, and Alertmanager. We track every critical metric across servers in real time.
Real-Time Monitoring
Track your infrastructure performance with millisecond precision and instant updates across all your systems.

Smart Alerts
The Alertmanager manages those alerts, including silencing, inhibition, aggregation and sending out notifications via methods such as email.

Visualize your data
Easily collect, correlate, and visualize data with beautiful dashboards using Grafana
Real-time insights
Transform data into real-time insights. From time series graphs to heatmaps.
Stay Ahead with Intelligent Infrastructure Monitoring
Transform complex metrics into compelling narratives. Our intelligent visualization engine automatically creates meaningful stories from your data, making it easy to understand trends, identify issues, and communicate insights to stakeholders.
Visual Narratives
Auto-generated dashboards that highlight what matters most.

Trend Analysis
Spot patterns and predict future performance.

Automated Reports
Share insights with beautiful, actionable reports.

Proactive Monitoring for Maximum Uptime
HostnExtra’s proactive monitoring solution ensures your infrastructure stays healthy around the clock. By continuously analyzing system metrics with Prometheus and visualizing performance through Grafana.
Real-Time Metrics
Get instant visibility into every server, service, and application. HostnExtra’s monitoring stack, powered by Prometheus, delivers millisecond-level precision.
Automated Alerting
Never miss a critical event. Our intelligent alerting system uses Alertmanager to notify you instantly via email when thresholds are breached or anomalies are detected.
Custom Dashboards
Visualize performance data the way you want with Grafana-powered dashboards. Build custom views, track KPIs, and make smarter decisions backed by real-time insights.

Proactive Monitoring for Maximum Uptime
HostnExtra’s proactive monitoring solution ensures your infrastructure stays healthy around the clock. By continuously analyzing system metrics with Prometheus and visualizing performance through Grafana.
Team Collaboration
Built-in collaboration tools, shared dashboards, and role-based access control for seamless teamwork.
Quick Setup
Get started in minutes, not days. Our automated onboarding detects and configures your infrastructure automatically.
24/7 Expert Support
Our engineers are available around the clock to resolve issues, assist with configurations, and keep your systems performing at their best.
Scalable for Every Team
From startups to global enterprises, HostnExtra’s solutions grow with your needs — offering flexible resources and predictable pricing.

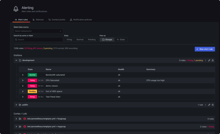
Alerts
With Grafana Alerting, managing alerts becomes effortless and centralized. You can create, organize, and silence alerts from a single, intuitive interface — giving your team complete control over how incidents are tracked and handled. By consolidating every alert in one unified system, Grafana ensures faster response times, better visibility, and less noise. Whether monitoring servers, databases, or applications, you’ll always know exactly when and where attention is needed — before issues affect performance.
Frequently Asked Questions
What is Monitoring as a Service?
+How does HostnExtra’s monitoring system work?
+Can I receive alerts through email or integrate them with other tools?
+What kind of metrics can HostnExtra monitor?
+Is there any downtime or setup delay during monitoring integration?
+Why should I choose HostnExtra for monitoring?
+Get started with HostnExtra
Build faster, scale smarter, and stay online with infrastructure built for performance and reliability. From VPS to dedicated servers, we make hosting effortless — so you can focus on growing your business.
Get started today